Skip to main content

Health Monitoring

The consumer exposes endpoints for health checks, statistics, and monitoring via Prometheus.

Available Endpoints

URIDescription
/actuator/infoShows/returns the version of the Consumer and License information
/actuator/healthShows/returns the health of the consumer
/actuator/metrics/<metric_name>Shows/returns the value of the specified metric
/actuator/metricsLists all available metrics
/actuatorShows all available endpoints
/actuator/prometheusExposes Prometheus-formatted metrics

Accessing Health Endpoints

The endpoints are accessible based on the hosted platform and configured port.

Docker Example

When hosting on Docker and exposing port 8080:

curl http://localhost:8080/actuator/health

Kubernetes Example

kubectl port-forward pod/solifi-consumer-xxx 8080:8080
curl http://localhost:8080/actuator/health

Health Check Response

A healthy consumer returns:

{
"status": "UP",
"components": {
"db": {
"status": "UP"
},
"diskSpace": {
"status": "UP"
},
"ping": {
"status": "UP"
}
}
}

Prometheus Integration

The consumer exposes a /actuator/prometheus endpoint for integration with Prometheus-based monitoring systems.

Sample Prometheus Scrape Config

scrape_configs:
- job_name: 'solifi-consumer'
metrics_path: '/actuator/prometheus'
static_configs:
- targets: ['solifi-consumer:8080']

Key Metrics to Monitor

MetricDescription
kafka_consumer_records_consumed_totalTotal records consumed
kafka_consumer_records_lagConsumer lag per partition
jvm_memory_used_bytesJVM memory usage
jvm_gc_pause_secondsGarbage collection pause times
db_pool_active_connectionsActive database connections

Grafana Dashboards

LimePoint provides sample Grafana dashboards for monitoring:

🔗 LimePoint Solifi Data Streaming Connector Examples

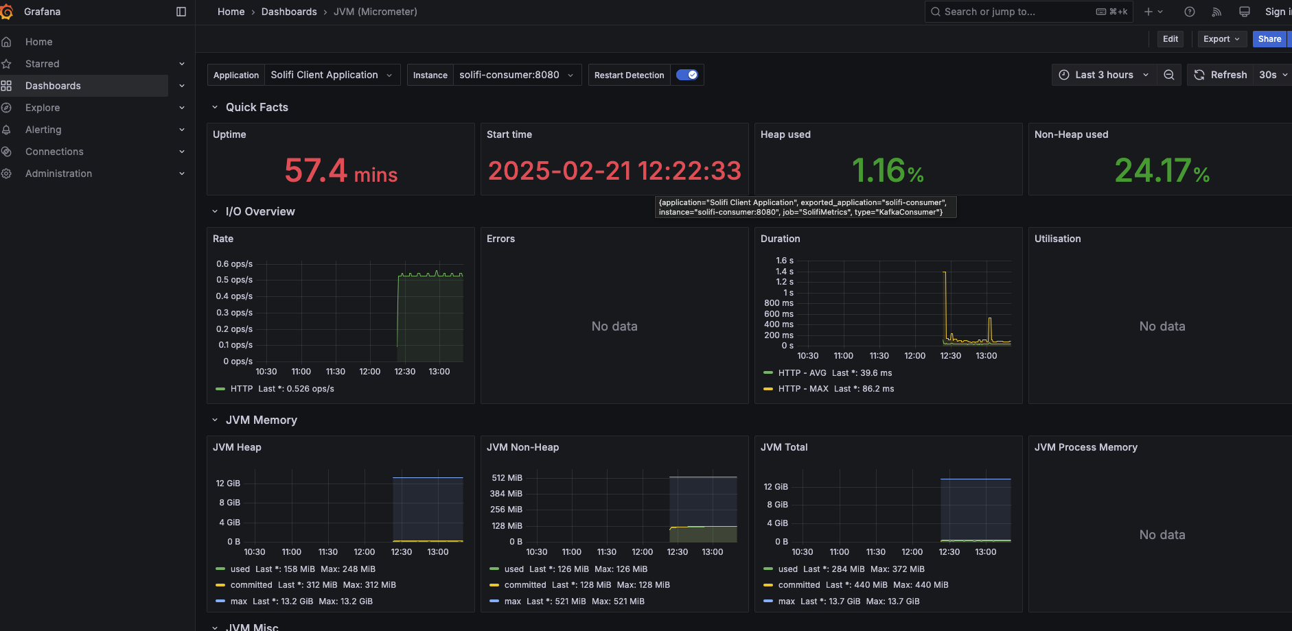
JVM Metrics Dashboard

Monitor JVM performance including:

  • Heap memory usage
  • Non-heap memory usage
  • Garbage collection statistics
  • Thread counts

JVM Metrics

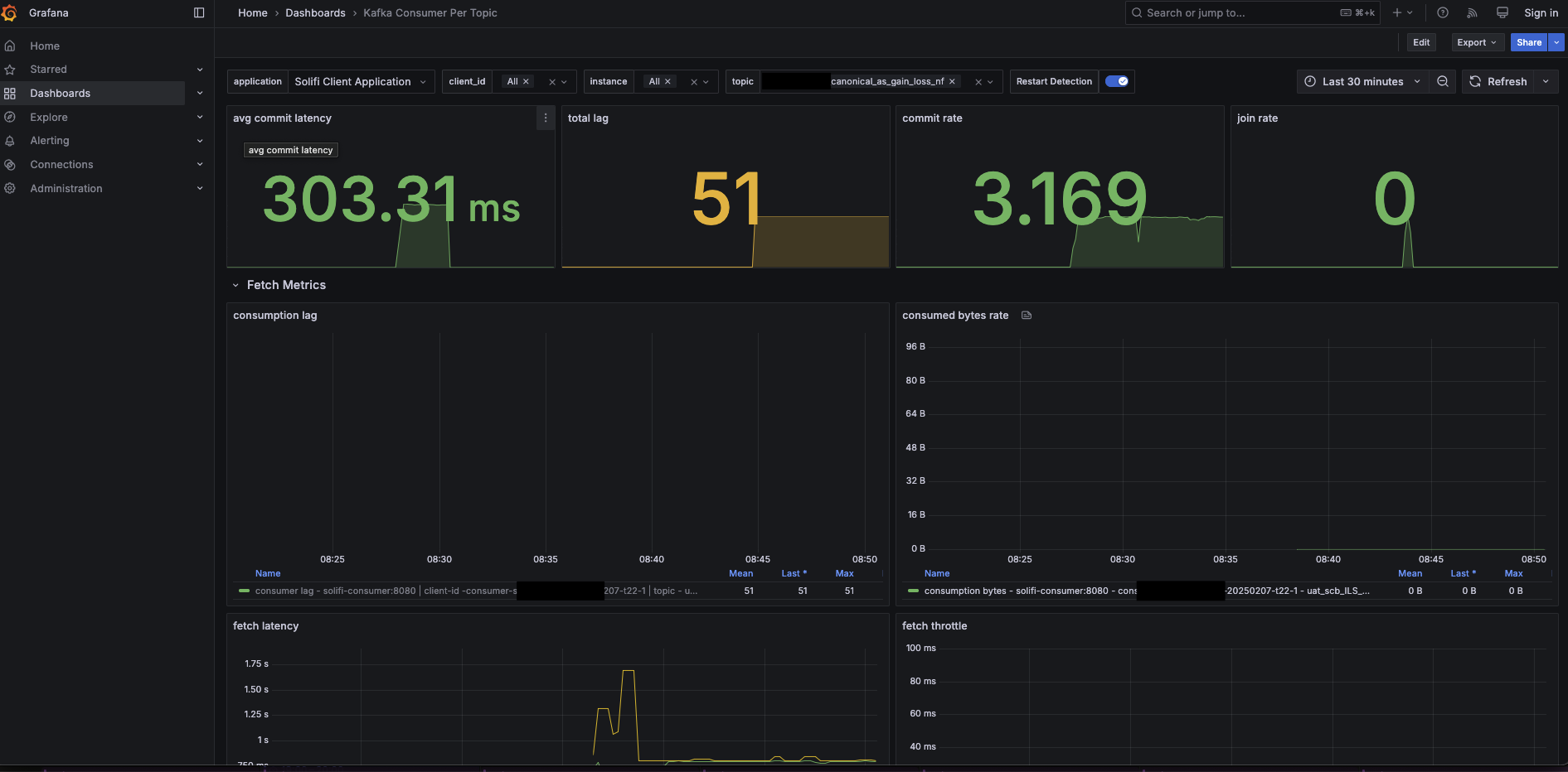
Consumer Metrics Dashboard

Monitor consumer performance including:

  • Messages consumed per second
  • Consumer lag
  • Processing latency
  • Error rates

Consumer Metrics

Configuring the Monitoring Port

Set the server port in application.yml:

server:
port: 8080 # Change as needed

Kubernetes Liveness and Readiness Probes

Configure health probes in your Kubernetes deployment:

spec:
containers:
- name: solifi-consumer
livenessProbe:
httpGet:
path: /actuator/health
port: 8080
initialDelaySeconds: 60
periodSeconds: 30
timeoutSeconds: 10
failureThreshold: 3
readinessProbe:
httpGet:
path: /actuator/health
port: 8080
initialDelaySeconds: 30
periodSeconds: 10
timeoutSeconds: 5
failureThreshold: 3

Docker Health Check

Add health checks to your Docker Compose:

services:
solifi-consumer:
image: limepoint/solifi-consumer:2.2.4
healthcheck:
test: ["CMD", "curl", "-f", "http://localhost:8080/actuator/health"]
interval: 30s
timeout: 10s
retries: 3
start_period: 60s

Alerting Recommendations

Set up alerts for:

ConditionThresholdSeverity
Consumer lag> 10,000 messagesWarning
Consumer lag> 100,000 messagesCritical
Health check failed3 consecutive failuresCritical
Memory usage> 80%Warning
Memory usage> 95%Critical
Database connection failuresAnyCritical

Next Steps